Prop Firm Portfolio
Prop Firm Portfolio is a full-stack web application that allows traders to manage and analyze their funded account performance in one place. The platform provides real-time metrics, investment summaries, and performance ratios to help users track fees, withdrawals, and overall return on investment.
Backend Architecture: The backend is built with Node.js and Express, structured with routes, middleware, controllers, and controller services for clean separation of concerns. Prisma ORM is used to query a SQLite database, handling all relational data operations efficiently.
Authentication is implemented through an Auth Controller, which generates JWT tokens stored securely in cookies. This setup improves security by persisting user sessions and refreshing tokens to keep data accurate and up-to-date.
Frontend Development: The frontend is developed with React, featuring protected routes to ensure only authenticated users can access their dashboards. State management is handled with Zustand, while TanStack Query powers efficient server-state synchronization and caching. Zod is integrated for runtime schema validation, ensuring data integrity between client and server.
Users authenticate through a secure login process that generates a JWT, stored in HTTP-only cookies to mitigate XSS risks. Refresh tokens ensure sessions remain valid without constant re-authentication.
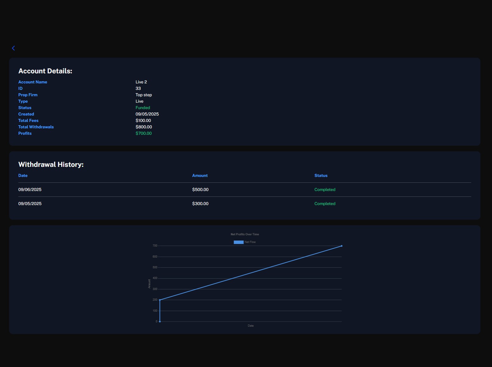
Dashboard & Analytics: The user dashboard provides a clear overview of funded account performance. Metrics include total live vs. evaluation accounts, funding ratio, ROI percentage, total fees, withdrawals, profits/losses, and net flow over time.
Data is aggregated and transformed in backend services to deliver structured insights, such as withdrawal ratios and investment returns, directly to the UI.
Tools
Frontend:
- React
- TypeScript
- Axios
- Tanstack
- Tailwind
- HTML
- Vite
- ChartJs
- Zod
- Zustand
Backend:
- Node
- TypeScript
- Express
- Prisma
- JWT
- Zod



